Cisco Dna Center Wireless Assurance
Cisco AI Network Analytics has enabled us to maintain high network performance and provide optimal service to all departments which enables them to reach or even outperform their business goals Hans Vasters Senior Network Architect REWE Group Austria. Through its single point of management Cisco DNA Center offers administrators access throughout the network and the ability.

Cisco Dna Center Wireless Assurance Dmitry Golovach
But on the Assurance page there is no wireless client detected.

Cisco dna center wireless assurance. Cisco DNA Center sits at the core of Cisco s IBN system. Cisco DNA Assurance provides a comprehensive solution to assure better and consistent service levels to meet growing business demands. Table of Contents Overview The purpose of this document is to provide step-by-step instructions regarding how to connect your read-only Catalyst 9800 WLC or AireOS WLC with Cisco DNA Center for Assurance monitoring through manual configuration.
The solution collects data from multiple sources for devices applications and uses. Wireless Assurance July 31 2019 Wireless Assurance gives you the visibility and insights to solve for network challenges in the past present and future. The engagement is expected to take between one to three weeks depending on the services required.
Each engagement will be scoped and a detailed Statement of Work SOW will be created. The Issue Settings window opens. Before you begin using the Assurance application you must configure AssuranceThis chapter provides the basic tasks you must do to set up AssuranceUse this chapter in conjunction with the Cisco Digital Network Architecture Center User Guide.
Set Up Cisco DNA Center to Use Assurance. It then applies advanced algorithms to uncover correlated insights and suggest remediation. Use advanced Assurance tools to analyse and troubleshoot your network.
The Enterprise Networks practice is pleased to announce that the Cisco DNA Center Automation and Assurance v21 Sandbox Instant Demo is now available on dCloud for Cisco and Partner users in US East US West APJ EMEAR and GC data centers. With Cisco DNA assurance you can gain the full visibility into the health of. This video shows you how Cisco Device 360 fastidiously monitors WLCs and APs in your network and provides detailed device insights.
The mentored install will cover Cisco DNA Center with Assurance and wiredwireless network platforms. Cisco DNA Center Assurance helps you monitor and fix issues anywhere in the network. DNA Center Assurance addresses not just the reactive network monitoring and troubleshooting but also the proactive and predictive aspects of running the network ensuring client.
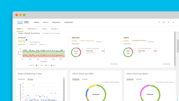
Plus Cisco DNA for Wireless software powers analytics and assurance across your network. The dashboard contains various dashlets which show you the Wi-Fi 6 Readiness and the efficiency of the Wi-Fi 6 networks compared to non-Wi-Fi 6 networks. Cisco DNA analytics and assurance provides you the end-to-end visibility that you need to get the pulse of your network.
Fix issues before they become emergencies. Managing sensors and sensor-driven tests Understand how to determine the health of wireless networks. For more on Cisco DNA Center Assurance visit httpcscoanaas18.
Cisco DNA Center - Device 360 for Wireless LAN Controller and Access Point in Cisco DNA Center Assurance Cisco Virtual Experience Hub. Now with Cisco DNA Center Assurance you can revisit the exact moment that everything went wrong pinpoint the cause and take action to prevent it from ever happening again. Reviews ratings alternative vendors and more - directly from real users and experts.
It offers an intent-based platform for IT and business applications that streamlines network operations and assures required reliability and performance levels. Cisco DNA Center with Assurance Mentored Implementation. The Cisco DNA Center Assurance Wi-Fi 6 Dashboard provides a visual representation of your wireless network.
Managing intelligent capture Create a direct communication link between Cisco DNA Center and access points. Cisco DNA Assurance User Guide Release 13. Cisco DNA License.
I am using DNA Center version 1315 and Cisco WLC 3504 running firmware version 8101120. The wireless assurance and telemetry as well as the security and the segmentation capabilities are outstanding. With the help of Cisco DNA Assurance we are able to reduce the time to troubleshoot.
Employees have been reporting that Wi-Fi connections were spotty and unreliable the last few days. Register for the upcoming session on httpscuttly9gec1c. Fix issues before they become emergencies.
Cisco DNA Center review by reviewer1513455 Senior Network Engineer. Assurance addresses not just reactive network monitoring and troubleshooting but also the proactive and predictive aspects of running the network ensuring client application and service performance. Educators have been reporting that Wi-Fi connections are spotty and student complaints have.
Watch this video for an overview of the Cisco DNA Center Appliance hardware and for overviews on initial setup and Assurance configuration on Cisco DNA Cente. Flexible software licensing options scale with you. Cisco DNA Center.
Practical session with Cisco expert covering wireless assurance with a focus on troubleshooting. DNA Center Assurance empowered with Ciscos Network Data Platform NDP provides a comprehensive solution to assure higher and consistent service levels to meet growing business demands. This WLC is exist on Provision - Inventory DNA Center.
Wireless client excluded - Client was excluded before roaming. From the Cisco DNA Center home page choose Assurance Manage Issue Settings.
Wireless Assurance With Cisco Dna Center Wifireference Com

Cisco Dna Assurance User Guide Release 1 3 3 0 Monitor And Troubleshoot Overall Enterprise Health Cisco Dna Center Cisco
Wireless Assurance With Cisco Dna Center Wifireference Com

Ep 21 Cisco Dna Assurance On Dna Center On Vimeo

Cisco Dna Center Wireless Assurance Dmitry Golovach

Cisco Dna Center Wireless Assurance Dmitry Golovach

Unpacking Cisco Dna Center Part 3 Of 3 Let S Talk Assurance

Webinar Recording Cisco Dna Center Automation Analytics And Platform Overview Conscia

Cisco Dna Analytics And Assurance Network Monitoring Cisco

Cisco Dna Center Wireless Assurance Dmitry Golovach

Cisco Dna Center Assurance Analytics Wireless On The Go

One Stop It Service Provider Cisco Dna Your Fastest Path To Wi Fi 6
Wireless Assurance With Cisco Dna Center Wifireference Com

Cisco Dna Center Wireless Assurance Dmitry Golovach

Cisco Dna Assurance Demo Cisco Virtual Events

Posting Komentar untuk "Cisco Dna Center Wireless Assurance"